全球主机交流论坛

 找回密码
 注册

QQ登录

只需一步,快速开始

CeraNetworks网络延迟测速工具IP归属甄别会员请立即修改密码
查看: 700|回复: 3

chrome被卡巴斯基拦截了

[复制链接]
发表于 2023-8-9 20:58:08 | 显示全部楼层 |阅读模式
本帖最后由 col 于 2023-8-9 21:01 编辑

RT
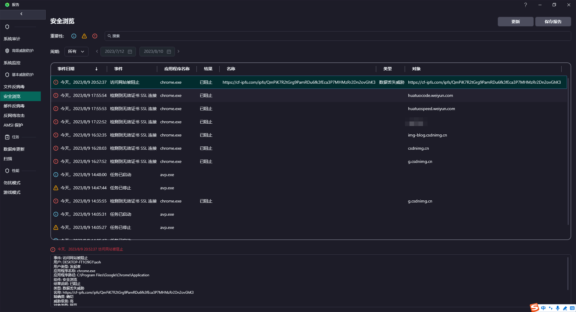
卡巴斯基提示我访问网站被阻止   可是我明明啥也干啊,一直在看loc也没开别的网页啊


事件: 访问网站被阻止
用户: DESKTOP-FT1O9G1\aoh
用户类型: 发起者
应用程序名称: chrome.exe
应用程序路径: C:\Program Files\Google\Chrome\Application
组件: 安全浏览
结果说明: 已阻止
类型: 数据丢失威胁
名称: https://cf-ipfs.com/ipfs/QmPiK7R2tGrg9PamRDu6fk3fEca3P7MHMzRr2Dn2ovGhK3
精确度: 确切
威胁级别: 高
对象类型: 网页

发表于 2023-8-9 21:01:30 | 显示全部楼层
赶紧卸载chrome
发表于 2023-8-9 21:03:51 来自手机 | 显示全部楼层
帖子https://hostloc.com/thread-1195216-1-1.html用的图床cf-ipfs问题
 楼主| 发表于 2023-8-9 21:04:58 | 显示全部楼层
强东 发表于 2023-8-9 21:03
帖子https://hostloc.com/thread-1195216-1-1.html用的图床cf-ipfs问题

哦哦哦,是我疑心病了
您需要登录后才可以回帖 登录 | 注册

本版积分规则

Archiver|手机版|小黑屋|全球主机交流论坛

GMT+8, 2025-12-23 18:19 , Processed in 0.080093 second(s), 10 queries , Gzip On, MemCache On.

Powered by Discuz! X3.4

© 2001-2023 Discuz! Team.

快速回复 返回顶部 返回列表